首页>客户服务> 抄表系统 > 远程抄表软件-包含手机APP和微信公众号缴电费功能

远程抄表软件-包含手机APP和微信公众号缴电费功能

2018-04-17 11:22:00 14519 94    作者:集社抄表系统
分享

集社预付费系统的构成主要有能源数据的自动采集、自动结算、移动缴费、人工收费的功能应用,统一集成开发了远程预付费系统。远程预付费系统包含了五大板块(预付费抄表系统、物业入口、预付费集抄app、微信公众号、自助缴费终端)。实现了后台自动和手动拉合闸操作,短信、APP信息推送等人性化管理提醒通知用户缴费,使得预付费管理灵活可靠。同时后台自动生成帐单,并进行用电分析,大大提高了用电的智能化管理。

集社预付费系统

下面给大家详细介绍集社预付费系统主要功能模块

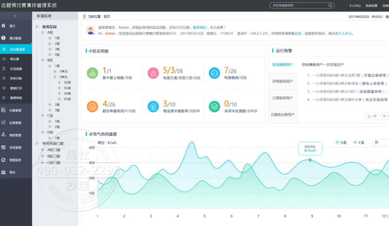
1. 预付费抄表系统:用于物业公司,各种大中型企业的用电缴费以及检测为一体的电脑端操作系统

预付费抄表系统

2.物业入口:运行在微信公众号,适用于客户在手机端的操作。结合了电脑端主要核心的功能。

物业入口

3.预付费智慧物业app:用于物业下面业主、大小型企业下的个人。方便缴费和实时了解用电的情况。并且可以进行微信和支付宝缴费。

预付费智慧物业app

4.微信公众号:不愿意下载APP的用户,可以通过关注微信公众号快捷的查看用水用电详情。和通过支付宝和微信进行缴费

微信公众号

5.自助缴费终端(即将上线):用于学校,保密单位,在无法进行手机端充值时,使用集社自助缴费终端一键缴费,详情电量查询

自助缴费终端

集社预付费系统五大功能!致力于为您提供不同场景用电解决方案与提供高精度表计!未来,每一座城市、每一个企业、每一个家庭都因使用集社产品而受益!您可以直接拨打我们的电话:0731-84421098 进行咨询事宜!期待您的来电!

咨询热线400-070-5655
立即咨询